公司新闻
COMPANY NEWS
服务新闻
COMPANY NEWS
当你还困于数据深海,别人已坐拥BI经营分析平台
为什么要让数据多跑腿?
移动数据时代,企业的不同生产过程、不同工作链条、不同供应环节都会产生数据,但广袤的数据库看似宏伟,但内部如果缺失一个汇总和淘洗的数据枢纽,数据便如同堆积在库房的陈年物料,很难真正就公司发展发挥出其本真 价值。
那么如何挖掘数据价值呢?相信这是很多企业感到头疼的问题。东信达BI经营分析平台(以下简称BI平台)能给你答案。
BI平台是一个数据统计平台,以业务运营支撑系统中其他系统的数据为基础,构建一个数据报表展示平台。以数据报表、数据分析、数据挖掘为主要内容,帮助企业的决策层了解企业经营的现状,预测未来趋势。
BI平台与数据跑通的关系
1、提供决策价值
在数据呈现一目了然的基础上,我们能更迅速定位到于生产常态有异的数据,挖掘出背后的影响因素。试想一下,一家专做显示器配置的企业,1月到10月的毛利率稳定在60%左右,11月毛利率突然下降到23%,这项异常数据无疑会对企业的主营业务收入造成影响,需要及时发现并调整相应的采购、生产计划。
无论是“蝴蝶效应”还是“千里之堤毁于蚁穴”,BI平台能精准定位到异常数据,及时对该环节业务进行调整,避免经营的负面增长。它落地于一线业务场景,通过挖掘数据价值反作用于决策,又驱动业务稳定、增长。

▲BI平台界面
2、数据更直观可视化:
东信达在实施解决方案过程中观察到许多企业由于数据来源渠道不同、所属业务层面不同、生产层级不同,导致数据分析不够密切。生产车间只分析与自身相关的生产数据变动、采购员环节只分析采购数据变化,期间千丝万缕的内在联系不知不觉就被忽略了。
而BI经营分析平台能将不同部门的数据以饼状图、柱状图、树形图、表格等图形文字形式直观呈现数据,覆盖生产、销售、退货等全方位链条,用户不再是被动接受数据洗礼,而是通过各部门数据密切的内在逻辑联系,主动挖掘到数字背后的丰富信息。

各部门也不用在月末、年末匆匆赶制报表与PPT,只要进入经营分析系统就能得到各自部门最为关心的数据。
比如采购部门按供应商、产品统计分析收货数据、比较相同产品不同供应商间的价格趋势及排行的数据,销售部门分析销售金额、销售成本、毛利及毛利率数据等。
将统计错误量有效降低的同时提高分析速度,对优化部门工作效率具有重要意义。

▲销售业绩分析
3、提高业务分析能力:
以往的人工数据分析场域下,业务员复盘整个月的经营情况时要花费70%的时间做数据汇总和经营情况分析,只有30%的时间在思考结果的相关性和之后的改进方法,这个比例是不健康的。

而通过BI分析平台,我们能有效扭转这个局面。循复杂业务逻辑,BI分析平台为我们找出与业绩相关的各维度因素,比如门店的促销、线上宣传活动、市场的不规则变动等等。


▲销售业绩分析

▲客户退货分析
客户退货分析包括:客户退货金额、产品退货金额、客户退货金额分析明细。其中客户退货金额分析明细重点字段包括数量、单价、金额、库存成本、其他成本系数、退货数量等。帮助企业全方位分析客户退单原因,追溯到源头锁定原因,采取纠正/预防客户流失措施,实施风险评价与预防。

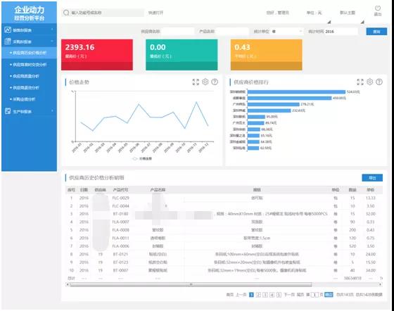
▲供应商历史价格分析
供应商历史价格分析重点字段取值包括:数量、单价、金额、最高价、最低价、平均价等,对当月价格走势和变化曲线一目了然。便于企业应对不规则市场变化规律,制定采购计划、生产计划。
以数据为导向,帮助企业更快建立起时效性高、具体性强、精准性好的场景模拟生态,柔性满足多重部门的智慧分析需求。
总结:东信达BI分析平台能根据企业具体实施环境给出弹性解决管理难题的方案,它与企业动力云ERP相辅相成,无论是世界五百强的江铜集团,还是刚刚起步的新型创业企业,东信达都以挖掘企业数据价值为己任为客户打造行业级解决方案。

同时东信达BI平台能根据市场需求变化和经验积累不断提出新的针对性功能点,以布局企业生态为主干,不断剪除管理积弊的枯枝败叶,罗织出密切企业各业务环节的新嫩芽,使释放企业内在动能的枝丫蓬勃生长,最终打造拥有良好自我循环能力的企业“生命之树”。