公司新闻
COMPANY NEWS
服务新闻
COMPANY NEWS
BI平台——释放数据分析的力量
01 前言
企业数据对于业务决策具有决定性作用。随着AI、大数据技术的发展成熟,企业的数据意识逐渐觉醒,纷纷迈出了以数据赋能业务的行动步伐。其中,上线BI平台成为很多企业的选择。为什么企业会选择BI平台作为商业分析的“军师”?数字化分析与传统数据分析有着怎样的区别和联系呢?下文将详细介绍。
02 丰富的使用场景
BI智能分析平台具体是做什么的呢?它是具有强大的大数据计算性能、先进的智能分析和可视化能力的数据协作分析平台。分析范围涵盖从数据源、数据采集、数据整合、数据分析到数据应用的全流程。

据东信达观察,用EXCEL做报表分析、手工制作可视化图表还是很多企业目前的数据分析状态。这类方法总体能满足总结需要,但数据响应速度较慢,整合过程要花费业务人员很多精力,且偏向数据汇总,很难对业务起到决策作 用。等意识到问题时,整个业务优化周期从几个小时拉长到几天甚至几周,效率极低。
03 BI平台如何抓数据?
以一家拥有门店的食品企业为例,其门店会员人数、周/月/日卖出的产品数量、会员消费水平、退货人数、流失客户数等数据都需要统计,以便通过数据来发现门店经营问题,进而改善业务决策,而其制造业务同样需要数据分析。

▲销售业绩分析
智能化抓取数据让一切显得高效起来。以制造企业为例,BI平台能够连接百种数据源,一键抓取仓库、能源、销售、采购、发货、物流系统所需数据,构建数据库。
去掉重复、无用的数据内容,做数据清洗,这些便是数据采集、数据整合的内容了。以往需要人工采集、整理的内容交给BI来做,显得省时省力了不少。它让业务人员更容易做数据,也能把更多的精力放在思考各项数据与业务相关性上,钻取数据价值。

▲客户退货分析
04 企业洞察市场的窗口
但数据抓取只是动作,数据分析与决策才是凸显BI智慧之处。
当企业发展到一定规模时,需要更深入的数据分析、更快的数据响应速度、更强的数据交互能力。东信达看到,很多企业并没有数据技能型人才,很多时候企业虽然依靠ERP等信息化工具建立起基础数据库,但数据分析能力依然停留在手工采集ERP、CRM等工具中的数据再做成EXCEL报表的层面,很容易导致分析维度不全面、数据统计失误进而影响判断。
加之这类数据汇总方法存在滞后性,往往导致企业市场敏感性差很多。譬如每周例会上老板询问某个数据的异常原因,而执行层并没有注意到这点,难道要老板等到这个数据的分析出炉,下周再听取汇报吗?这种做法显然是具有滞后性的。
从传统BI向智能BI的转变中,提升对异常数据的响应速度是突出特点之一,它成为企业洞察市场的重要窗口,帮助实时监控所有数据,更容易发现问题。

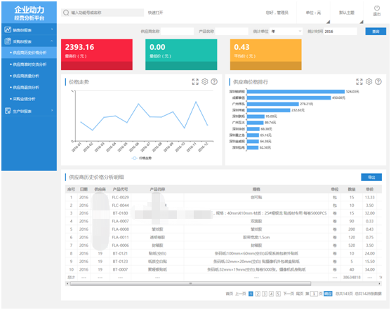
▲供应商历史价格分析
在东信达BI平台的可视化页面中,业务涨幅、降幅、市占率、人员变动、产品销售波动、采购价格、退货情况等数据一目了然,异常数据也会马上提醒。如果企业的数据敏感性足够强,便能从这一个个异常数据中嗅到环境和商机的变化,进而调整业务决策。

▲销售业绩分析
05 交互式视觉探索
BI能够快速形成各类数据变化图表、制作图文并茂的数据分析报告,这些图表、报告被应用到会议PPT、月季年度业务汇报时,即为“数据应用”,再也不需要文员敲一下午报表、做一天的PPT才能完成。
除了高效快捷外,BI汇总的数据还具备了全局性。传统的数据汇总是从业务人员个人角度出发,但很多不同领域的因素同样会影响业务结果。BI能有效解决这一缺陷,帮助管理层多维度掌握大局,关注驱动结果的各方面业务情况。这相当于打破了传统数据分析方法,从根源上做出了改变,使数据处理分析一体化。

BI的价值不止在于告诉你“数据是什么样”,还有“为什么会这样”以及“怎么改善它”,它是新型数据管理逻辑的产物。
伴随着企业需求的演变,BI也由“更容易做报表的分析工具”逐渐成为更深入业务场景的“企业决策大脑”,它可以围绕制造企业采购、生产、销售、配送、库存各场景进行细分分析,降低数据颗粒度,调整业务策略,掌控全局。